Price Monitor
Assess and benchmark your brand's price stability against the market and key competitors
Price Monitor is an essential tool designed to empower your strategic decision-making with deep insights into pricing trends and competitive benchmarks within gfknewron Predict and Predict+.
This tool enables you to addresses pivotal questions crucial for optimizing your pricing strategy and maintaining market competitiveness, such as:- How does your brand's price stability compare to your key competitors and market trends?
- What impact do product mix changes have on your pricing strategy?
- How can you identify and react to price erosion within your market segment?
- What are the other key drivers affecting your price changes?
- What is the influence of Product Portfolio Effects as Product Launches and Product Phase out?
- How can you leverage market segment pricing data to enhance your competitive edge and avoid devaluation of your brand?
Start here
Price Monitor lives within the "Pricing and Promotions" section of the main menu.
At the top of the page, you'll find options to select key strategic competitors.
This feature allows you to set a specific timeframe for analysis—ideal for assessing your price stability within a relevant channel over selected months*.
*Please note that the initial version of Price Monitor only supports monthly data.
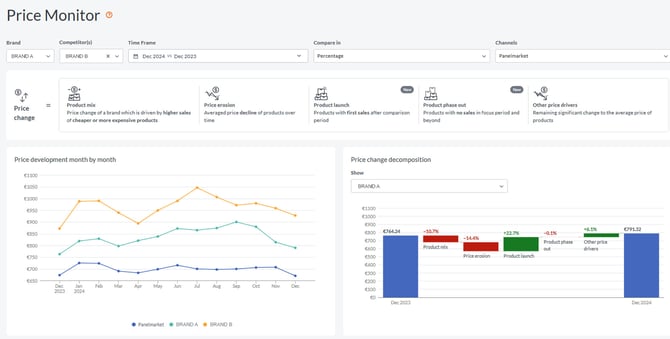
Market Overview
The Market Overview section will show you a decomposition of the price change into product mix effect, price erosion, Product launch, Product Phase out and other price drivers and remaining price drivers of your brand and your key competitors in absolute and relative terms. 

Product mix
This aspect of price change is influenced by changes in sales volume across differently priced products.
For instance, a reduction in your brand's average selling price could result from a higher demand for more affordably priced products during the focus period, as opposed to the comparison period.
As we see in the graph below where the prices of item 1 and item 2 do not change from January to March, but the amount of units sold does change.

Price erosion
This view represents the average decline in product prices over time.
Price erosion is observed as a consistent decrease in prices on a like-for-like basis between the focus and comparison periods, often attributed to the aging and outdated technology of products in categories like smartphones and computers.
An example of this is shown in the graph below where the price of item 1 decreases by -2% per month.
Be aware that in some categories, it is possible to observe positive price erosion trends that indicate a steady increase of prices over time due to various factors.
-png.png?width=1648&height=1068&name=image%20(4)-png.png)
Product launch
This is the impact of recently launched Products between the selected periods in the time frame box. Rising prices means that you are succeeding in premiumization your portfolio with your new launches.
Product phase out
This is the impact of products which do not have sales of at least three periods . At the end of the product life cycle there are usually very marginal and volatile sells out to the consumer, Rising prices means that you are succeeding in premiumization your portfolio with phase out of entry products.
Other price drivers
This view encompasses additional factors with irregular price changes e.g. supply chain disruption.
Also, products not selling only one or two months are allocated here. Why? This is to avoid that products which are still at retailers stock only, are counted already as phase out, although just not selling in a month or two. Also, a product can be "out of stocks" only. Reason for that can be supply chain disruption like in Pandemic, highly desired Flagship Models, new technologies which are not easy to supply and should not be counted as phase out yet if there is only a temporally effect.
Overall, these five elements combine to form the total observed price change between the selected periods.
See below an example for allocation of products to different Price Monitor Buckets.
Feature Segments
Within the Feature Segments section, you have the ability to compare your brand's price stability against competitors in absolute and relative terms within the key feature segments.
This section illustrates the performance of each segment within a channel, with segment shares adding up to 100%.
Similarly, brand shares within a feature segment add up to 100% for all brands, providing insight into each brand's performance for a comprehensive market view.
Select from a list of key segmentation criteria to further refine your market analysis, ensuring a targeted and effective examination of price stability across various dimensions.

Stay tuned as we continue to bring in more enhancements for Price and Promotion in gfknewron Predict!
